Happy Hive Power Up Day October 2025

@dewabrata · 2025-10-01 18:08 · Hive Power

805FIIt.jpg

Today is HIVE POWER UP DAY (HPUD), A day when we all on HIVE blockchain encourage each others to do power up, and we hold this day on every first day of the month.

As part of Hivians on HIVE Blockchain, this is my part and my share in this event..

Eo6Bm9zuHcMYmAuf1Y5dXWczxsKbPUzVgdqsCyEgxezjoe2VuV4WLHWQer3yfiBPY3v.png

I powered up 11 HIVE POWER a few hours ago. It is simple, just stake some HIVE and you are automatically into this event. Of course , not everytjhing is counted as the same, the more you do, the bigger your contribution will be.

23tv6W3WmQoXM646E8b8P7YQ5BeCuhDe89T3TPPUvmgJKEEXonf6eKdxTqdrzbzWeTzo3.png

These are classification based on the by @hivebuzz and you can check it in detail on on their website https://hivebuzz.me/

Even the bigger is better, personally I prefer to go with the number I can go today. For me doing HPUD is not like a flexing, or not to show people they must do their best here. It is more like encouraging other Hivians to do the same, doing POWER UP!

So instead of showing how big HP I can get today, having other doing the same because they read my post or their remember HPUD due to reading my post, is the greatest HPUD success to me.


MY ACCOUNTS PERFOMANCE

Usually on my HPUD, I will share how my account here has been performing in the last 30 days. I will use the date from https://hivestats.io/

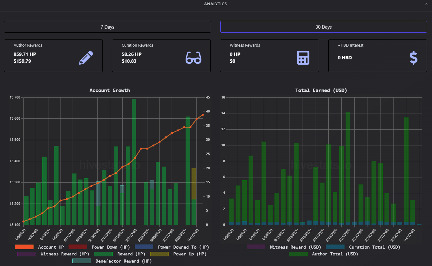
23swigvB8oRkm7fzPTohCNAhiDXAHwHdLKNU5oTGkK1zMPLapU753DUYCUPf6PiuQboZi.png

My curation APR is doing well, at 9.73%. I am expecting to see 10+% APR but I know I can not win all. In the last 30 days I have been gathering 423.9 HP as my author rewards, and I am a bit surprised that my curation rewards has reached 58.26 HP per month.

23swiJkU3cSAQ2Lk3qBz6tZ3ZWLgikDVs8Q8qNnmJqbDFoCMoHuCJz7RVqHFUDnbA97Jt.png

The performance looks very steady. I almost posted everyday, but that's an almost... There was a day that I took a leave, because I was too tired that day. However I think overall it is still good, not great but hey... I am not a prominent writer anyway.

HIVE PRICE SITUATION

I know this is a sensitive topic, but I think I better say some in here. I know some of you feel insecure and wary about the HIVE price that keep dropping recently, and I know too that all of us here want HIVE price to go mooning, breach ATH at $3 from years ago...

However I will be frank here, I believe HIVE price this time will drop to $0.16. Maybe it can go lower, down to $0.12. The main support at $0.18 is beeing tested in the last few days, and I believe it will break soon.

Will we have a HIVE new ATH soon? I think we are not going to see it soon. In the late 2021 HIVE was spiking up to $3 because of many variables, bull run was one of them but not the sole reason. Splinterlands was on their peak, and we had other games such as Rising Star Game was on their peak too. Some projects were introduced, such as HIVE PUNK and LIKETU.

Do we have the similarity with today or nowadays condition? abosolutely not!

I am not trying to be salty here, I am just being realistic. Do not put your expectation too high for HIVE. Rather than thinking when Hive is mooning, or how high HIVE will get, better you enjoy and make use your time here on HIVE.

You can write here and get rewarded, or you can play some game for fun, hanging around with friends, investing through HBD, sharing some pictures in shorts and get rewarded, and many more.

23tRp8rCj5WgmFavdL3aswn5KzdwfGJFMPPPfHXwDagXRiNpn4exE1YyodDAohLsnByXi.png

I am playing with Liquidity pool right now. I have exited Hive Engine Liquidity pool in August 2025, but now I decide to build them up again. It is for fun, and whilst hive price is low, this is become a lot easier.

Of course for fun doesn't mean I will treat those fund as gooners. I expect good return but of course the volume shows that it is for fun.

Anyway I have delivered what I want to say today. That's my HPUD post this time, Happy HIVE POWER UP DAY guys!!

#hive-122221 #hpud #neoxian #pimp #bro #cent #bbh #alive #archon #waiv
Payout: 5.088 HBD
Votes: 176
More interactions (upvote, reblog, reply) coming soon.